石灰石-石膏脫硫
一、工藝簡介
濕法煙氣脫硫是在離子條件下的氣液反應。煙氣在脫硫塔中被帶有堿性的液體噴淋,從中脫去煙氣中的SO2。
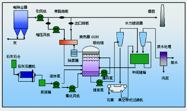
濕法脫硫工藝采用價廉易得的石灰石或石灰作脫硫吸收劑,石灰石經破碎磨細成粉狀與水混合攪拌制成吸收漿液。當采用石灰吸收劑時,石灰粉經消化處理加水攪拌制成吸收漿液。在吸收塔(反應器)內,吸收漿液與煙氣接觸混合,煙氣中的SO2與漿液中的碳酸鈣以及鼓入的氧化空氣進行化學反應被脫除,最終反應產物為石膏。脫硫的煙氣經除霧器除去帶有的細小液滴,經加熱器加熱升溫排入煙囪。
二、工藝流程
三、石灰石-石膏脫硫工藝的特點
(1)適用于燃料范圍,脫硫有效率。
(2)成熟,運行可靠性優。
(3)對煤種變化的適應性強。
(4)節約投資和空間。
(5)吸收劑的資源豐富,價格便宜
(6)脫硫副產物石膏可作為水泥緩凝劑或加工成建材產品。
SNCR脫硝
一、工藝簡介
SNCR(Selective NonCatalytic Reduction)——選擇性非催化還原法脫硝。這是一種向煙氣中噴氨氣或尿素等含用NH3基的還原劑在高溫范圍內,選擇性地把煙氣中的NOx 還原為N2 和H2O。
選擇性非催化還原(SNCR)脫除NOx是在無催化劑的作用下把含有NHx基的還原劑(如氨氣、氨水或者尿素等)噴入爐膛溫度為800℃~1100℃的區域,還原劑迅速熱分解成NH3和其它副產物,隨NH3與煙氣中的NOx進行反應而生成N2和H2O.
二、工藝流程
三、工藝特點
1、不需要價格昂貴的催化劑,反應溫度;
2、裝置投資省,占地小,別適合于小老機組的脫硝改造;
3、工藝設備緊湊,運行可靠;
4、還原的氮氣放空,無二次污染;
5、脫硝效率在40~80%左右;
6、可與氮燃燒和SCR聯合使用,有較強的適應性;
仟億達股份是能源項目投資、資源循環利用項目投資集團,以金融資本推動節能環保事業。主要采用合同能源管理服務模式,為客戶提供工業整體節能環保解決方案。業務涵蓋分布式能源項目投資,包括園區熱電聯產、冷熱電三聯供、光伏發電、利用余熱及可燃氣體進行余熱發電、余熱余壓回收利用,煤改氣投資建設,脫硫脫硝,電機拖動節能,包括中壓變頻節能、節能泵改造,同時公司自行研發能源管理平臺、在線監測平臺。公司主要服務領域為工業領域,包括冶金、建材、電力、化工、煤炭、石油、機械、紡織、輕工、醫藥等大型生產耗能企業。
仟億達堅持“誠信、優先、奉獻、共享”的經營理念,致力于推進工業節能、生態文明。仟億達股份注冊資本1.01億元,目前市值約19億元,立志成為節能減排企業!
來源:部分內容摘取網絡
©內容版權歸原創作者所有。圖文如有侵權,請留言后臺處理
聲明:凡注明“來源:XXX”的文章,均轉載自其它媒體。轉載的目的在傳遞更多信息,并不代表本平臺贊同其觀點和對其真實性負責。其它媒體、網站或個人轉載使用時必須保留本平臺注明的文章來源,并自負法律責任。
- 干熄焦余熱發電2015-09-30
- 垃圾處理發電應用范圍廣泛2016-03-30
- 分布式光伏發電應用范圍廣泛2016-04-13
- 永磁變頻空壓機介紹2020-08-20
- 空壓機節能改造注意事項2019-03-26
熱門資訊

- 章建華:深入學習貫徹習近平總書記重要講話精神 以更大力度推動我國新能源高質量發展習近平總書記在中共中央政治局就新能源技術與我國的能...





